My Scrunch AI Visibility Review (SaaS and B2B Tech Focus)
The bottom line about using Scrunch AI for AI SEO / AI visibility tracking
| Feature | Rating | Details |
|---|---|---|
| Multi-AI Engine Coverage | 5/5 | Extensive visibility across ChatGPT, Perplexity, Claude, Meta AI, Google AI Mode, Google AI Overviews and Gemini |
| User Experience | 4/5 | Sleek UI with clear navigations. Only minus points come from lack of actionable insights. |
| Data Accuracy | 5/5 | No doubts about data accuracy. |
| AI Traffic Attribution | 4/5 | Google Analytics GA4 tracking available. |
| Actionable Insights | 2/5 | "Insights" functionality marked in beta, and currently significantly more limited than other options. |
| Lead/Conversion Tracking | 4/5 | Google Analytics GA4 tracking available. |
| Brand Sentiment Tracking | 4/5 | Sentiment analysis works as expected. |
| Brand Presence Overview | 5/5 | Detailed analysis of brand visibility across different LLMs. Helpful level of configurability, so you can specify which prompts /topics to track. |
| Competitor Analysis | 2/5 | Limited analytics / insights currently available on competitor visibility or signals to show why competitors are visible in citations / prompts. |
| Data Freshness | 4/5 | Refreshes daily. Similar to most other AI visibility solutions. |
| Setup Complexity | 5/5 | Quick and easy on-boarding process that allowed you to configure suggested prompts / competitors / brand kit. |
| Pricing Value | 3/5 | At $250/month for 350 prompts Scrunch AI is competitively priced for AI visibility, but lacking in value as an optimization insight engine. |
Overall rating: 3.9/5Scrunch AI is among the very best AI visibility tools for SaaS / tech companies, or SEO consultants looking for a configurable, self-service option. |
| Pros of Scrunch AI | Cons of Scrunch AI |
|---|---|
| 1. Extensive and configurable AI visibility: Scrunch lets you build detailed AI visibility reports across most important LLMs / answer engines. | 1. Lack of actionable insights: At the time of testing Scrunch AI lacked actionable insights or recommendations on how to improve visibility. |
| 2. Easy filtering: You can quickly identify which prompts you're missing citations, or which prompts your competitors are cited on. | 2. Lack of content editor: Many other AI visibility solutions have concrete suggestions how to optimize a specific article for AI visibility. |
| 3. Site audit: There is an automated site check for AI engine visibility included that can provide ideas for technical SEO. | 3.Pricing: While the sticker price is not the highest, the lack of actionable insights makes it less valuable than full optimization lifecycle solutions. |
What is Scrunch AI?
Scrunch AI is a specialized AI visibility platform launched in 2024 that tracks brand presence across ChatGPT, Claude, Perplexity, Meta AI, Google AI Mode, Google AI Overviews, and Gemini. The platform provides daily monitoring of brand mentions, sentiment analysis, competitor benchmarking, and AI crawler traffic attribution through Google Analytics GA4 integration.
Backed by $19 million in venture funding (including a recent $15 million Series A led by Decibel), Scrunch AI serves over 500 brands including Lenovo, SKIMS, Penn State University, and Crunchbase. The platform focuses on the AI-driven customer journey, offering tools to identify content gaps, misinformation, and optimization opportunities—though its actionable insights and competitor analysis features remain limited compared to alternatives. With an upcoming Agent Experience Platform (AXP) in development, Scrunch AI is positioning itself as an enterprise-grade solution for brands navigating the shift from traditional SEO to AI-powered search.

Scrunch AI website (scrunchai.com)
What are the key features of Scrunch AI?
- Multi-Engine Visibility Tracking Monitors brand presence across ChatGPT, Perplexity, Claude, Meta AI, Google AI Mode, Google AI Overviews, and Gemini, providing comprehensive coverage of the AI search landscape with prompt-level tracking of how your brand appears in AI-generated responses and identifying which competitors are mentioned alongside your brand.
- Brand Sentiment & Positioning Analysis Delivers sentiment analysis showing how AI platforms represent your brand, including competitive comparisons and share-of-voice metrics across different prompts and topics—with helpful configurability allowing you to specify which prompts and topics to track for more targeted monitoring.
- AI Traffic Attribution Provides visibility into traffic and engagement driven by AI search engines through Google Analytics GA4 integration with daily data updates, allowing you to track how AI crawlers interact with your site and measure referral traffic from AI platforms.
- Prompt-Level Daily Reporting Operates at the prompt level with daily refresh cycles, tracking how your brand performs across different AI engines over time and providing detailed analysis of brand visibility across customizable prompt sets.
- Competitive Benchmarking Dashboards Currently offers limited analytics and insights on competitor visibility, with basic tracking of competitor mentions but lacking in-depth signals to show why competitors are visible in citations or specific prompts.
- Actionable Insights (Beta) Provides recommendations for improving AI visibility, though this feature is currently marked as beta and significantly more limited than other AI visibility platforms, with the platform functioning primarily as a monitoring tool rather than a comprehensive optimization engine.
How did I test Scrunch AI SEO?
This test was made in October 2025. Be aware that these AI tools evolve quickly, and new features are removed and added weekly.
I personally tested Scrunch AI as part of a larger effort to test all the major AI search visibility platforms. Therefore, this is not an AI-generated review based on the opinions of others.
This review is based on my personal experience of using Scrunch AI for a real-live SaaS / B2B tech company, using the $250/month subscription for 350 prompts.
Can Scrunch provide you with accurate AI engine visibility?
- Does Scrunch AI provide multi-AI search engine visibility?
Yes, it currently provides extensive visibility across ChatGPT, Perplexity, Claude, Meta AI, Google AI Mode, Google AI Overviews, and Gemini—the most comprehensive AI engine coverage among visibility platforms tested."
- Does Scrunch AI offer a good user experience?
Yes, Scrunch AI provides a sleek UI with clear navigation that makes monitoring brand visibility straightforward. The platform offers a quick and easy onboarding process with helpful configurability for setting up suggested prompts, competitors, and brand kit. The main limitation is the lack of robust actionable insights beyond basic monitoring.

Core Scrunch AI user experience at the time of testing
- Does Scrunch AI give good value for money?
This depends. At $250/month for 350 prompts, Scrunch AI is competitively priced for AI visibility monitoring and offers the broadest AI engine coverage. However, if you're comparing it to platforms that provide deeper optimization insights and actionable recommendations, it lacks value as a comprehensive AI visibility optimization engine.
- Does Scrunch AI give accurate and trustworthy data?
Yes, based on testing, Scrunch AI provides accurate and reliable data with no concerns about data accuracy across all monitored AI platforms.
- Does Scrunch AI offer actionable tips beyond just data?
Limited. While the platform includes an "Insights" functionality, it's currently marked as beta and significantly more limited than other AI visibility solutions. The platform excels at monitoring and tracking but falls short on providing prescriptive guidance for optimization.
💡 Here is our detailed review of Otterly AI for AI search visibility.
- Does Scrunch AI show you the estimated traffic from AI search engines to your business?
Yes, through Google Analytics GA4 integration, Scrunch AI tracks AI crawler bot traffic to your site and provides traffic attribution from AI platforms.
- Does Scrunch AI offer a brand's sentiment tracking?
Yes. Based on testing, its sentiment analysis works as expected and provides detailed tracking of how AI platforms represent your brand across different prompts.
- Is Scrunch AI suitable for SEO agencies or multi-account set-ups?
Yes. Scrunch AI does support agencies through multi-brand set-up and some agency-specific go-to-market support.
💡 Here is our detailed review of Scalenut for AI search visibility.
How does Scrunch AI work?
According to their website content, Scrunch AI's approach involves analyzing tens of millions of prompts across leading AI platforms, then running these prompts through various LLMs like ChatGPT, Claude, Perplexity, Gemini, Google AI Mode, Google AI Overviews, and Meta AI to analyze how different AI systems respond. The platform tracks how AI agents select and rank content based on structure, context, and relevance.
Here are the 3 core components of how Scrunch AI works:
Prompt-Level Tracking & Processing: Scrunch AI monitors brand presence through user-configured prompts across multiple AI platforms. Users can customize which prompts to track, organized by topics, personas, customer journey stages, and geographic regions. The platform operates at a prompt level rather than keyword level, allowing for more contextual analysis of how brands appear in AI-generated responses. Data refreshes every three days as standard, with newer prompts (within 14 days) updating daily, and users can trigger instant collection for time-sensitive monitoring.
Response Analysis & Benchmarking: The toolkit analyzes AI responses to assess how your brand is mentioned compared to competitors, evaluates the tone and sentiment used to describe your brand, and identifies which sources AI platforms cite. The platform tracks brand presence, position, competitive share of voice, and citation sources across all monitored AI engines, with filtering capabilities by topic, persona, model, and region.
The Documentation Gap
Unlike some competitors who explicitly describe their technical methodology, Scrunch AI's public documentation focuses more on what the tool does rather than the technical implementation details. Based on available information, several questions remain less transparent:
- Whether they monitor live consumer interfaces or rely on API calls
- The specific methodology for prompt generation (user-configured vs. algorithmically generated)
- Whether they capture real-time RAG (Retrieval-Augmented Generation) results with live citations
One notable criticism from third-party reviews is that Scrunch AI "converts keyword data to prompts" rather than tracking actual user prompts, which some reviewers suggest may not always provide an accurate picture of real-world AI search behavior. However, Scrunch AI's product updates indicate users have full control over which prompts are monitored and which platforms each prompt runs on.
What data does Scrunch AI visibility collect?
AI search brand visibility
Scrunch AI analyzes millions of AI conversations to reveal brand perception and positioning across LLMs like ChatGPT, Claude, Perplexity, Gemini, Google AI Overviews, Google AI Mode, and Meta AI. The visibility dataset includes:
- Brand mentions: Count of how often your brand appears in AI-generated responses
- Brand position: Where your brand ranks in AI responses compared to competitors
- Sentiment analysis: Analysis of the tone and attributes AI uses to describe your brand
- Share of Voice: Your brand's mention frequency compared to competitors, tracked across configured prompts
- Topic coverage: Specific prompts and topics where your brand is mentioned or notably absent
- Platform breakdown: Performance across individual AI engines with granular filtering by model, topic, persona, and region
Cited sources tracking
The platform measures visibility, mentions, competitor gaps, and cited sources with detailed citation analysis. The source tracking includes:
- Citation sources: URLs and third-party sites cited in AI-generated responses where your brand is mentioned
- Source breakdown: Analysis across brand-owned, competitor, and third-party citations
- Source frequency: Which pages and external sources are driving your visibility in AI search results
- Time-series tracking: Monitor changes in citation patterns over time
Prompt and competitive analysis
- Custom prompt configuration: Users define and customize which prompts to monitor, organized by campaign, product line, persona, customer journey stage, or topic
- Competitor benchmarking: Side-by-side comparison of brand visibility against competitors, though current functionality for competitive insights is limited compared to monitoring capabilities
- Historical trends: Track changes over time with standard 3-day refresh cycles for most prompts and daily updates for recently created prompts
- Tagging and filtering: Organize prompts with custom tags and filter dashboards by tags, persona, key topic, or stage for targeted analysis
- GA4 integration: Track real AI referral traffic, landing pages, and conversion data from AI platforms
Where does Scrunch AI take the information?
Scrunch AI has analyzed tens of millions of prompts across major AI platforms including ChatGPT, Claude, Perplexity, Gemini, Google AI Mode, Google AI Overviews, and Meta AI. The platform runs user-configured prompts through these AI engines to capture how different systems respond.
However, Scrunch AI's public documentation doesn't provide the same level of technical transparency as some competitors. Key questions remain unanswered:
- API vs. Live Monitoring: The documentation doesn't explicitly specify whether Scrunch AI queries LLM APIs or monitors actual consumer-facing interfaces
- RAG vs. Training Data: It's unclear whether results capture real-time Retrieval-Augmented Generation with live web data, or if some results reflect static responses
- Prompt Generation Method: Unlike SEMRush which uses its own query collection, Scrunch AI appears to rely primarily on user-configured prompts, though third-party reviews suggest the platform may also convert keyword data into prompts
The platform updates every three days as standard, with daily updates for newer prompts and on-demand instant collection available. Users have full control over which AI platforms each prompt runs on, providing flexibility in monitoring across the extensive range of supported engines.
The bottom line: While Scrunch AI provides extensive prompt-level tracking across the broadest range of AI platforms, the lack of transparency about their technical methodology—particularly whether they monitor live consumer interfaces or rely on API calls, and how prompts are generated—makes it difficult to verify if their data captures the same experience actual users see when interacting with AI search engines. The platform's strength lies in its comprehensive platform coverage and user-configurable prompt tracking rather than algorithmic query generation.
What do I think about Scrunch AI's data quality?
As an early-stage AI visibility platform backed by $19 million in venture funding and serving over 500 brands including Lenovo, SKIMS, and Penn State University, I have confidence that Scrunch AI provides accurate data for the prompts being monitored. The platform's extensive AI engine coverage and daily/3-day refresh cycles ensure timely visibility tracking.
What would I improve in Srunch AI?
Here's the revised final section for your Scrunch AI article:
What would I improve in Scrunch AI?
Here are the points that I would improve in Scrunch AI:
1. Deliver Robust Actionable Insights Beyond Beta Status
- "Insights" functionality currently marked as beta and significantly limited
- Lacks the prescriptive, actionable recommendations provided by mature competitors
- Missing content optimization suggestions, schema recommendations, and on-page guidance
- Platform excels at monitoring but falls short on optimization workflows
2. Enhance Competitor Analysis Capabilities
- Limited analytics on why competitors are visible in citations
- Lacks depth in competitive gap analysis compared to alternatives
- Missing signals showing what makes competitor content AI-friendly
- Basic competitor mention tracking without strategic insights
3. Clarify Technical Methodology and Data Collection
- Unclear whether monitoring live consumer interfaces or using API calls
- Documentation doesn't specify RAG vs. training data capture
- Third-party reviews criticize "converting keyword data to prompts" vs. tracking real user queries
- More transparency needed on prompt generation methodology
4. Launch the Promised Agent Experience Platform (AXP)
- AXP has been "coming soon" or in limited testing for extended period
- This is Scrunch AI's most unique feature—an AI-optimized "shadow site" for LLM crawlers
- Auto-detects AI traffic and serves optimized content without changing human-facing site
- Could be game-changing differentiation if/when broadly released
5. Add Integrated Content Editing Tools
- No built-in content editor or optimization workflows
- Requires separate tools to act on insights
- Competitors provide end-to-end optimization capabilities
- Users identify gaps but lack execution layer to fix them
💡 Here is our detailed review of Peec AI for AI search visibility.
How is the Scrunch AI user experience?
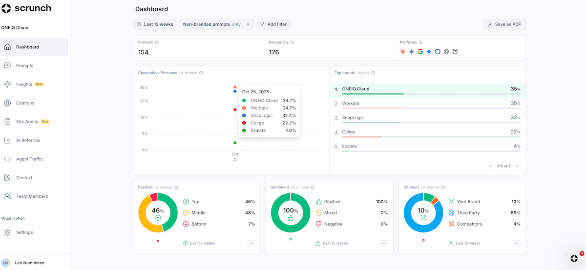
Scrunch AI offers a clean, modern interface that makes AI visibility monitoring straightforward and accessible. The user experience is one of the platform's clear strengths.
The main advantages include quick onboarding with guided setup for prompts, competitors, and brand configuration, intuitive navigation with clear dashboards for tracking brand presence across AI platforms, and excellent filtering capabilities allowing you to drill down by topic, persona, stage, model, and custom tags. The prompt-level organization lets you customize exactly what you want to track, making it flexible for different use cases.
However, the platform's main UX limitation is the lack of actionable next steps. While you can easily identify where you're missing citations or where competitors outperform you, the interface doesn't guide you toward fixing these gaps. The "Insights" section exists but feels underdeveloped compared to the polished monitoring dashboards.

Scrunch AI user experience (scrunchai.com)
How much does Scrunch AI cost?
Scrunch AI positions itself as an enterprise-focused AI visibility platform with pricing that reflects its comprehensive monitoring capabilities and breadth of AI engine coverage.
Here's the pricing structure:
Standard Plan - $250/month (Note: Some sources cite $300/month; pricing may vary)
- 350 custom prompts across AI platforms
- 3 personas for audience-specific tracking
- Full platform access across ChatGPT, Claude, Perplexity, Gemini, Google AI Overviews, Google AI Mode, and Meta AI
- Daily refresh for recent prompts (within 14 days)
- Standard 3-day refresh cycle for older prompts
- On-demand instant collection for time-sensitive monitoring
- Google Analytics GA4 integration
- Custom tagging and advanced filtering
- Multi-brand support with RBAC (role-based access control)
- SOC 2 compliant infrastructure
Enterprise Pricing:
- Custom pricing for agencies and multi-brand organizations
- Enhanced prompt volumes (5x increase with recent updates)
- Enterprise Data API access
- Dedicated support and implementation assistance
- AXP (Agent Experience Platform) access when broadly released
What I experienced during testing:
During my testing phase with the $250/month subscription for 350 prompts, I had access to:
- Comprehensive AI visibility tracking across 7+ AI platforms—the broadest coverage tested
- Full control over which prompts to monitor and which platforms to run them on
- Clean dashboards with excellent filtering by topic, persona, tags, and stage
- GA4 integration for AI traffic attribution
- Site audit functionality for technical AI visibility checks
- Limited actionable insights despite the "Insights" section being available
The package provided strong monitoring capabilities with unmatched AI engine coverage, though the lack of robust optimization guidance felt like a gap at this price point.
Here's what I think about Scrunch AI's pricing:
Scrunch AI's pricing strategy positions it in the mid-to-premium range of AI visibility platforms, betting on comprehensive coverage and enterprise-grade infrastructure rather than competing on cost.
The pricing advantages:
- Most comprehensive AI engine coverage: Tracks 7+ major AI platforms (ChatGPT, Claude, Perplexity, Gemini, Google AI Overviews, Google AI Mode, Meta AI)—more than any competitor tested
- Competitive for the category: At $250/month for 350 prompts, pricing is comparable to other serious AI visibility platforms
- Enterprise-ready infrastructure: SOC 2 compliance, RBAC, multi-brand support, and API access justify premium pricing for larger organizations
- Flexible prompt allocation: Recent 5x increase in prompt limits and ability to choose which platforms each prompt runs on adds value
- Transparent pricing: Clear monthly cost without hidden enterprise pricing games
- Agency-friendly: Built for multi-client management with appropriate tooling
The pricing concerns:
- Premium price, beta-level insights: At $250/month, you're paying for monitoring excellence but getting beta-quality optimization guidance
- Limited actionable value: Competitors at similar price points provide content editors, schema optimization, and prescriptive recommendations
- Requires additional tools: Without integrated optimization workflows, you'll need separate tools to act on insights, increasing total cost
- AXP still pending: Paying full price while the platform's most innovative feature (AXP) remains in limited testing
- Not for small businesses: Pricing reflects enterprise positioning—overkill for solo marketers or small SaaS companies
- Better alternatives for optimization: If you need execution tools, not just monitoring, platforms like Writesonic GEO offer more at $199/month
My verdict on Scrunch AI pricing:
Scrunch AI's $250/month price point represents solid value if your priority is comprehensive AI visibility monitoring across the broadest range of platforms. You're paying for best-in-class coverage, clean UX, and enterprise infrastructure—not for optimization guidance.
What's my conclusion on Scrunch AI for AI search visibility?
Scrunch AI's prompt-level tracking approach, extensive AI platform coverage (ChatGPT, Claude, Perplexity, Gemini, Google AI Overviews, Google AI Mode, Meta AI), and user-configurable monitoring make it the most comprehensive visibility platform tested. The clean UI, quick onboarding, and excellent filtering capabilities demonstrate strong product design, while the GA4 integration, multi-brand support, and SOC 2 compliance offer enterprise-grade infrastructure.
The platform excels at what it was built to do: monitor brand presence across AI platforms with unmatched breadth and accuracy. Daily data updates, customizable prompt tracking, and detailed sentiment analysis provide reliable visibility into how AI engines represent your brand.
However, Scrunch AI's monitoring-first approach creates notable gaps for optimization-focused users: the beta-status "Insights" functionality lacks the prescriptive, actionable recommendations competitors provide, limited competitor analysis fails to explain why competitors win citations, absent content editing tools force users to supplement with additional platforms, and the highly-anticipated Agent Experience Platform (AXP) remains in limited testing despite being Scrunch AI's most innovative differentiator.
The AXP represents a significant opportunity—and risk. On paper, it's a game-changer: an AI-optimized "shadow site" that auto-detects AI traffic and serves restructured, bot-friendly content without damaging the human user experience. Customers in early testing report 9x increases in sign-ups from AI search. If AXP delivers on its promise and launches broadly, Scrunch AI transforms from a monitoring platform into a complete optimization infrastructure. Until then, you're paying $250/month for future potential rather than present capability.
Product maturity is nuanced: unlike rushed-to-market competitors, Scrunch AI's core monitoring is production-ready and polished. The UX isn't buggy; the data isn't questionable. What's missing isn't broken features—it's optimization features that were never built (yet). The $250/month price reflects what you get today: best-in-class monitoring. Whether that's worth it depends on your needs.
My verdict: 3.9/5
Best for: Enterprise brands and agencies prioritizing comprehensive AI visibility monitoring across all major platforms, companies with internal content/SEO teams who can act on insights independently, organizations valuing data accuracy and infrastructure over prescriptive guidance, or teams willing to bet on AXP's potential and wanting early positioning.
Skip it if you're: A small business or solo marketer needing all-in-one optimization with limited budget, looking for immediate, prescriptive content optimization recommendations and integrated editing tools, unwilling to pay premium prices for monitoring-focused platforms, or expecting mature optimization features today—not promises of AXP "coming soon." There are more feature-complete alternatives at similar price points if end-to-end GEO workflows are your priority.
You May Also Like
These Related Stories
-1.png)
My SEMRush AI SEO Visibility Review (SaaS and B2B Tech Focus)
-1.png)
My Profound AI Search Visibility Review (for SaaS / Tech B2B)
-1.png)
